The Portkey Advantage: Gateway Intelligence Meets Full-Stack Observability
Portkey’s strength lies in its unique combination of an intelligent LLM Gateway and a powerful Observability backend.- Enriched Data from the Gateway: Your LLM calls routed through the Portkey Gateway are automatically enriched with deep contextual information—virtual keys, caching status, retry attempts, prompt versions, and more. This data flows seamlessly into Portkey Observability.
- Holistic View with OpenTelemetry: By adding an OTel endpoint, Portkey now ingests traces and logs from your entire application stack, not just the LLM calls. Instrument your frontend, backend services, databases, and any other component with OTel, and send that data to Portkey.
How OpenTelemetry Data Flows to Portkey
The following diagram illustrates how telemetry data from your instrumented applications and the Portkey Gateway itself is consolidated within Portkey Observability: Explanation:- Your Application Code is instrumented using OTel Instrumentation Libraries.
- This telemetry data (traces, logs) can be sent to the Portkey OTel Backend Endpoint.
- Simultaneously, LLM calls made via the Portkey Gateway generate their own rich, structured telemetry.
- All this data is consolidated in the Portkey Observability Stack, giving you a unified view.
Setting Up Portkey as an OpenTelemetry Backend
To send your OpenTelemetry data to Portkey, configure your OTel exporter to point to Portkey’s OTLP endpoint and provide your Portkey API Key for authentication. Key Environment Variables:Replace
YOUR_PORTKEY_API_KEY with your actual Portkey API Key found in your Portkey Dashboard.OTEL_EXPORTER_OTLP_TRACES_ENDPOINT="https://api.portkey.ai/v1/otel/v1/traces"
For Logs:
OTEL_EXPORTER_OTLP_LOGS_ENDPOINT="https://api.portkey.ai/v1/otel/v1/logs"
Remember to include the
OTEL_EXPORTER_OTLP_HEADERS with your API key for these as well.Viewing Traces
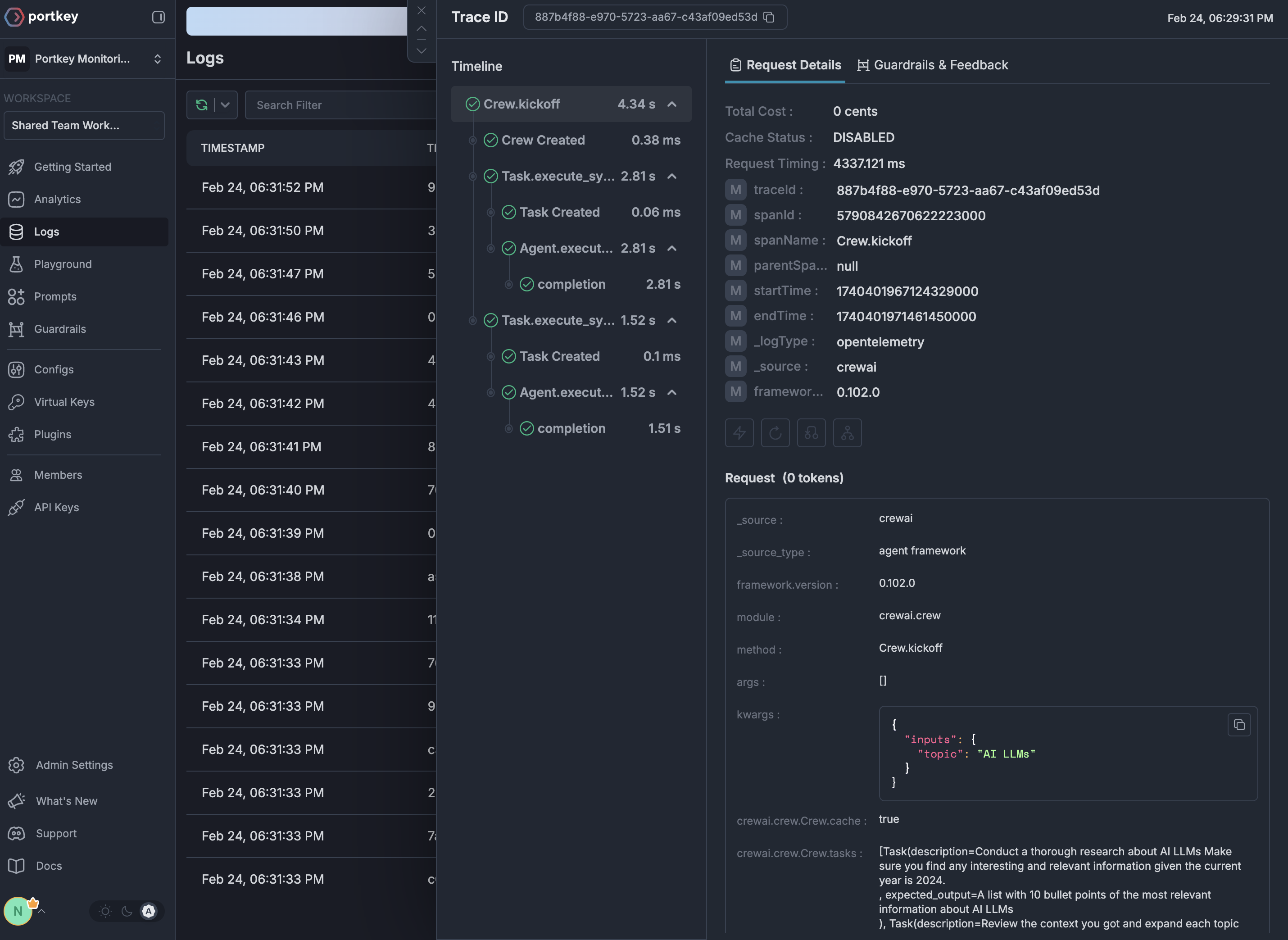
Once configured, your OpenTelemetry traces appear in the Portkey dashboard with full visibility for your AI application:
Why Use OpenTelemetry with Portkey?
Portkey’s OTel backend is compatible with any OTel-compliant library. Here are a few popular ones for GenAI and general application observability:Language Agnostic
Works with any programming language that supports OpenTelemetry - Python, JavaScript, Java, Go, and more
Framework Support
Compatible with all major LLM frameworks through their OTel instrumentation
Zero Code Changes
Many libraries offer auto-instrumentation that requires no changes to your application code
Standards-Based
Built on industry-standard protocols ensuring long-term compatibility
Supported OTel Libraries
Getting Started
1
Get your Portkey API key
Sign up for Portkey and grab your API key from the settings page
2
Choose an instrumentation library
Pick from our supported integrations based on your stack
3
Configure the endpoint
Point your OTel exporter to
https://api.portkey.ai/v1/logs/otel with your API key4
Start tracing
Run your application and view traces in the Portkey dashboard
Next Steps
Explore Integrations
Browse all available OpenTelemetry integrations
View Traces
Learn how to analyze traces in Portkey
Auto-Instrumentation
Discover Portkey’s native auto-instrumentation features
Get Help
Join our Discord community for support

